Mais que um Software de Gestão da Manutenção, um parceiro de negócios
Veja como a TRACTIAN garante implementação completa e ROI para seu projeto de Gestão da Manutenção com Software CMMS.
Veja como a TRACTIAN garante implementação completa e ROI para seu projeto de Gestão da Manutenção com Software CMMS.

A adoção do software de Gestão da Manutenção é apenas o primeiro passo. Na TRACTIAN, reconhecemos que a eficácia do projeto se dá através de uma implantação completa e 100% alinhada com as nuances da sua operação.
Atuamos juntos durante todo o projeto, garantindo que cada fase esteja em total sintonia com seus objetivos traçados para a manutenção, permitindo que você obtenha o total retorno de seu investimento (ROI).
Nós cuidamos da implantação para que você possa se concentrar no que realmente importa.
É uma plataforma única no mercado, por tudo o que ela oferece, com grande capilaridade e integração nos processos de manutenção de forma simples e prática que consegue garantir o resultado. Estamos com a TRACTIAN porque ela é pragmática com resultado. É simples, direta, objetiva, não tem rodeio e entrega resultado.

Leandro Lage
Engenheiro de Manutenção e Infraestrutura
Integre as informações e dados do SAP à nossa plataforma, assim como TOTVS, ORACLE, NetSuite, Sankhya, Osisoft ou quaisquer outros ERPs e Historiadores.
A integração com os ERPs e historiados garante a sincronização automática das informações, evitando duplicidade de registros e total visibilidade da rotina de manutenção.

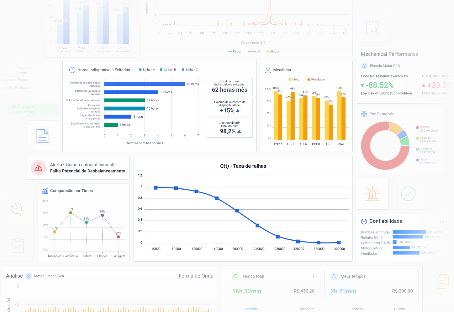
Entenda como está a eficiência operacional da sua indústria, como reduzir custos e onde maximizar a produtividade com a implantação do Software de Gestão da Manutenção da TRACTIAN.