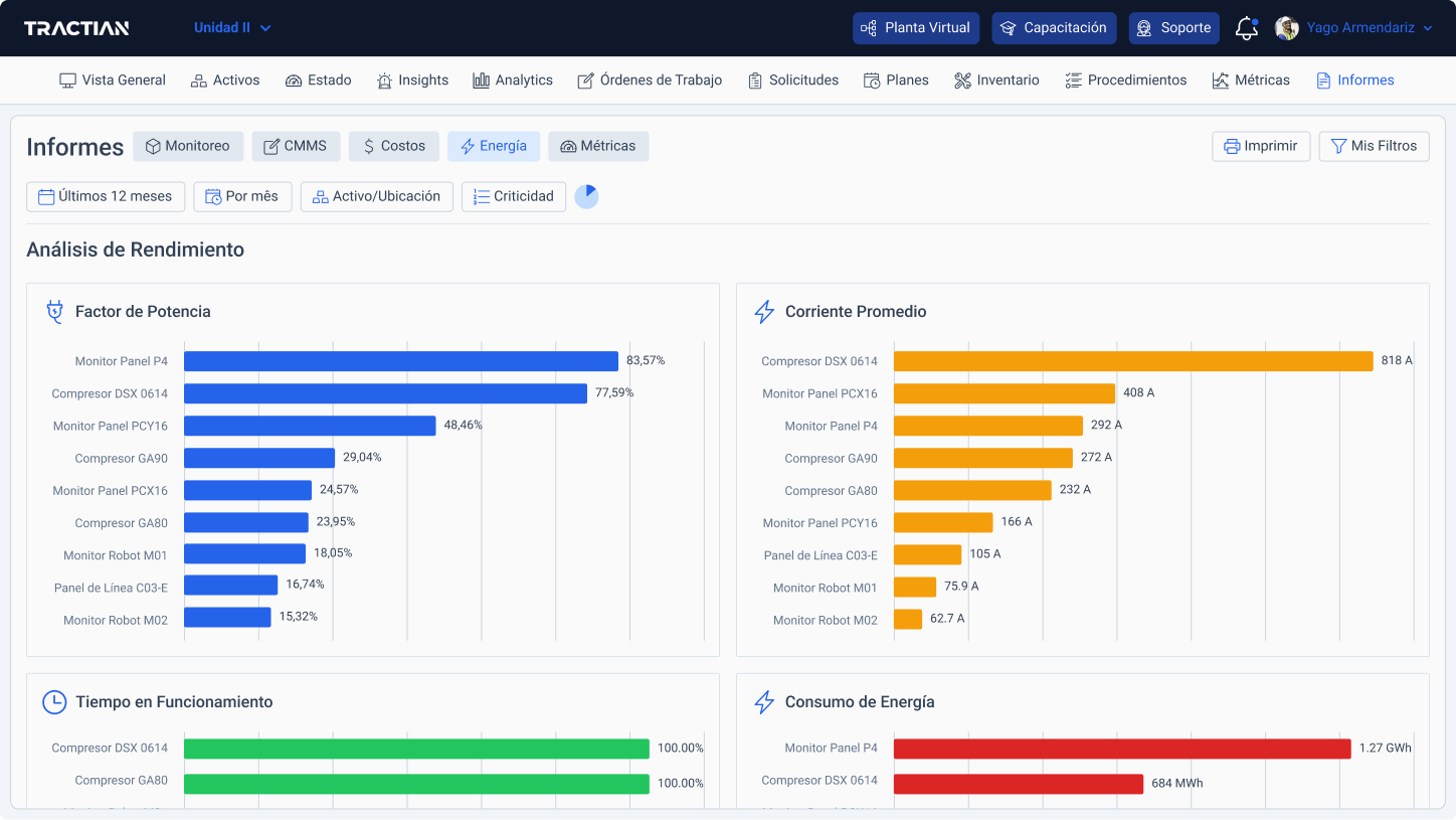
Monitoreo de corriente
Evita fallas con mediciones online de corriente
Con Energy Trac, puedes monitorear los datos actuales de tus activos en tiempo real y acceder a análisis de consumo y eficiencia de operación.


Detecta fugas y picos de corriente en un instante
Los sensores monitorean el consumo de corriente del equipo y alimentan la plataforma de inteligencia artificial, que a su vez genera información precisa sobre fallas relacionadas con la corriente y otras condiciones eléctricas.
Varias formas de medir la calidad de energía en la operación
Indicadores principales de tu red eléctrica
Análisis espectral de corriente hasta 20 armónicos
Forma de onda de tensión y corriente en el dominio del tiempo
Recolecta en régimen transicional

+ de 70 tipos de falla detectadas y analizadas automáticamente
Sea cual sea el fallo eléctrico, será identificado, diagnosticado y analizado desde los primeros síntomas.




