Monitoramento de corrente
Evite falhas com medições online de corrente
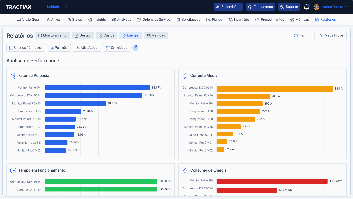
Com o Energy Trac, você monitora os dados de corrente dos seus ativos em tempo real e acessa análises de consumo e eficiência da operação.


Detecte fugas e picos de corrente em instantes
Os sensores monitoram o consumo de corrente dos equipamentos e alimentam a plataforma de inteligência artificial, que por sua vez gera insights precisos sobre falhas relacionadas a corrente e outras grandezas elétricas.
Diversas formas de medir a qualidade energética da operação
Principais indicadores da sua rede elétrica
Análise espectral de corrente de até 20 harmônicas
Forma de onda de Tensão e Corrente no domínio do tempo
Coletas em regime Transitório

+70 tipos de falhas identificadas automaticamente
Seja qual for a falha elétrica, ela será identificada, diagnosticada e analisada desde seus primeiros sintomas.




