Current Monitoring
Avoid downtime with online current measurements
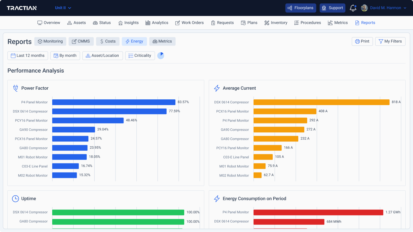
With Energy Trac, you monitor asset current data in real time and access consumption and operation efficiency analyses.


Detect current leaks and peaks in real time
The sensors monitor the current consumption of the equipment and feed the artificial intelligence platform, which in turn generates precise insights into current-related faults and other electrical quantities.
Several ways of measuring power quality of the operation
Main KPIs of your electrical network
Spectral current analysis up to 20 harmonics
Voltage and Current waveforms in the time domain
Transitory Collections

Full cover for all failure types automatically detected and analyzed
Whatever the electrical fault, it will be identified, diagnosed, and analyzed from its first symptoms.




